쿠버네티스, SaaS, 온프레미스 등 복잡한 환경 지원, 5가지 핵심 기능 갖춰
[아이티데일리] 와탭랩스가 ‘인공지능-네이티브 옵저버빌리티(AI-Native Observability)’ 기업으로의 전면 전환을 선언했다. 특히 AI-네이티브 옵저버빌리티 기업이 갖춰야 할 AI 인프라와 AI 옵스, AI 데이터 플랫폼 등 3대 핵심 기술 모니터링 요소를 갖추기 위한 로드맵을 구현했다. 와탭랩스는 그 첫 단추로 AI 인프라의 핵심으로 꼽히는 ‘GPU 모니터링’ 서비스를 개발·출시했다.
17일 와탭랩스는 ‘옵저버빌리티 미디어데이’를 열며, 이 같은 내용을 강조했다.
옵저버빌리티 패러다임 변화 주도
AI 시대, 옵저버빌리티의 패러다임이 ‘AI-네이티브 옵저버빌리티’ 트렌드로 변화했다. 모니터링 분석 대상은 바뀌었고, 운영자의 효율성을 확보하는 것이 중요해졌다. AI 네이티브 옵저버빌리티를 제공하기 위해서는 크게 △AI 인프라(AI Infrastructure) △AI 옵스(AI Ops) △AI 데이터 플랫폼(AI Data Platform) 등 3가지 핵심 기술을 모니터링할 수 있는 역량이 요구된다.
와탭랩스 이동인 대표는 “최근 AI 인프라의 핵심 자원으로 GPU가 떠올랐다. 이에 따라 GPU 모니터링의 중요성이 커지고 있다. 또한 AI 에이전트 서비스와 거대언어모델(LLM) 서비스는 기존 업무의 효율성을 증대시키고 있으며, AI를 통한 근본 원인 분석은 장애 발생 시 운영자가 직접 데이터를 분석하는 대신 AI가 원인을 도출해 알려주는 방향으로 발전할 것으로 예상된다”고 부연했다.
와탭랩스 역시 이러한 변화에 대응하고자 AI-네이티브 옵저버빌리티 기업으로의 전환에 나섰다. AI 인프라를 통해 GPU 모니터링을 강화하고, AI 옵스를 통해 AI가 도입된 모니터링 서비스를 출시해 기존 솔루션을 고도화한다는 계획이다. 장기적으로는 AI 데이터 플랫폼을 구현해 AI가 스스로 효율적인 모니터링방안을 제시할 수 있도록 지원한다는 방침이다. 여기에는 MCP 서비스와 AI 에이전트가 포함된다.
AI 인프라의 핵심, ‘GPU 모니터링’ 기능 출시
와탭랩스는 AI-네이티브 옵저버빌리티 기업으로의 전환을 선포하며, 그 첫 단추로 GPU 모니터링 서비스에 집중했다.
먼저 와탭랩스는 GPU 모니터링 서비스가 필요한 이유를 소개했다. 국내 공공부문의 GPU 투자 금액은 올해 1조 8천억 원 규모에 달하며, 기업 투자를 포함하면 2조 원이 넘는 막대한 금액이 GPU에 투입되고 있다. 이는 국내 전체 인프라 구입비용인 4조 원의 절반에 해당하는 수준이다. 또한 GPU 인프라는 기존 인프라 대비 40배 이상 비싸고, 감가상각 또한 2배 이상 빠르기에 효율적인 운영이 요구된다.
특히 과거 GPU의 사용연한은 약 5년이었지만 지금은 3년으로 줄어들었다. 이에 대해 와탭랩스 최진식 개발그룹장은 “GPU가 고가이기에 한 번 도입하면 효율을 극대화하고자 고부하 상황에서 GPU를 운영하고 있기 때문이다. GPU는 온도나 부하 강도에 많은 영향을 받는다. GPU의 성능을 극대화해 사용하는 기업 및 조직이 보유한 GPU는 수명은 더 짧다. 같은 기간 내 CPU와 GPU를 비교하면 GPU의 고장률도 월등히 높다”면서 “특히 대부분의 경우 MIG(Multi-Instance GPU)를 활용해 GPU를 가상화해 사용한다. 하지만 MIG에 적합한 분석 도구도 부족하다. 비싼 GPU 자원을 도입하더라도 효율적으로 활용되지 않으면 낭비와 손실로 이어지기에 가시성 확보가 매우 중요하다”고 부연했다.
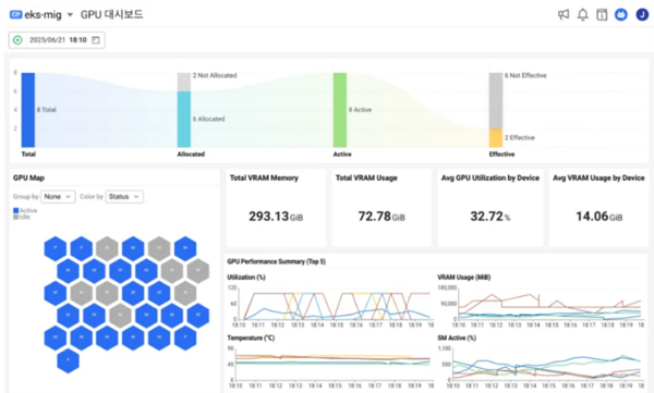
이처럼 GPU를 효율적으로 활용할 수 있도록 지원하고자 와탭랩스는 ‘GPU 모니터링’ 기능을 출시했다. GPU 모니터링의 핵심 기능은 크게 △통합적 인사이트 제공 △MIG 지원 △쿠버네티스 연동 △유연한 대시보드 △인벤토리 등 5가지다. 먼저 통합적인 인사이트를 제공한다는 점이다. GPU 외에도 노드, 쿠버네티스, 컨테이너 및 파드 그리고 그 위에서 구동되는 애플리케이션까지 풀스택(Full-Stack) 모니터링을 제공해 통합적인 시야를 확보할 수 있다.
아울러 MIG도 지원한다. 가상화된 GPU를 측정하고 추적할 수 있는 기능이다. 와탭랩스에 따르면, GPU를 가상화해 활용하는 기업이나 공공기관과 개념검증(PoC)를 진행 중이며, 많은 문의가 이어지고 있다. 쿠버네티스도 연동할 수 있다. 쿠버네티스 환경에서 상당수의 GPU 워크로드가 구동되는 점을 고려해, 와탭랩스의 강점인 ‘와탭 쿠버네티스’ 모니터링 역량을 결합해 쿠버네티스 환경에서도 GPU 모니터링을 지원한다.
와탭랩스 최진식 개발그룹장에 따르면, GPU를 가상화해 사용하는 경우 대부분이 쿠버네티스 환경을 채택하고 있다. MIG 및 쿠버네티스 연동이 미흡한 일반적인 솔루션과 달리, 와탭은 MIG·파드(Pod)·노드(Node)의 연결 관계를 시각화해 자원 추적을 지원한다. 이를 통해 실시간 모니터링과 장애 알림, 근본 원인 진단, 자원 최적화, IT 인프라 운영팀과 개발팀 간 통합 정보 공유를 통한 협업 최적화도 가능하다.
대시보드도 유연하다. 와탭랩스는 플렉스보드라는 기술을 토대로 사용자가 원하는 대로 대시보드로 구성하도록 지원하고 있다. 특히 매트릭 익스플로러 기능을 통해 GPU 사용 효율성, 성능(GPU, VM, 온도, 전력), 메모리 사용량 등을 분석하는 뷰도 제공한다. 고객이 직접 데이터를 분류하고 시각화할 수 있는 도구도 갖췄다. 마지막은 인벤토리 기능이다. 각 GPU의 스펙과 할당 용도를 관리하는 인벤토리 기능을 통해 성능 정보 추적 및 데이터 관리의 효율성을 향상할 수 있다.
와탭랩스 이동인 대표는 “현재 엔비디아 GPU 및 MIG 인스턴스를 기반으로 서비스를 제공하고 있으나, AMD 등 타사 GPU 칩에 대한 R&D를 통해 지원 GPU 범위를 확대하고자 한다”고 밝혔다.
공공 및 대기업 시장 공략 강화 및 글로벌 확장 추진
와탭랩스는 GPU 모니터링 솔루션을 통해 공공기관 및 대기업 고객 확보에 총력을 기울인다는 계획이다. 주로 고객들에게 ‘엔비디아 DCGM’과 같은 기존 GPU 모니터링 툴이 쿠버네티스를 아우르지 못하는 한계점을 와탭랩스의 솔루션으로 통합·해결할 수 있다는 점을 강조하고 있다.
현재 와탭랩스는 복수의 대기업 및 공공기관을 대상으로 프라이빗 서비스형 소프트웨어(SaaS) 형태로 GPU 모니터링 서비스를 제공하기 위한 논의를 진행 중이며, 몇 곳은 PoC를 마쳤다.
글로벌 시장 확장도 진행 중이다. 지난해 일본과 인도네시아에서 금융 및 통신 산업군에 속한 대형 고객을 확보했고 터키, 말레이시아, 태국 등에서도 PoC를 진행 중이다. 와탭랩스는 일본과 인도네시아에 데이터 리전을 보유하고 있으며, 올해 8월에는 태국에 추가로 리전을 확보해 본격적인 사업 확대에 나설 계획이다.


